
$64,000+ anual savings on observability cost.
11 Billion+ events processed weekly
99.9% uptime maintained. Our systems are always available.
Ingrest logs from all sources at any scale. Search, filter and analyze logs in real-time.
Analize all your logs in one place.
Real-time logs monitoring
Roubust filtering to find the right logs
Full-text indexing for fast retrival

Track requests as it flows though you system. Find bottlenecks and optimize performance.
Find bottlenecks in your system
Easily debug distributed systems
Visualize system dependencies

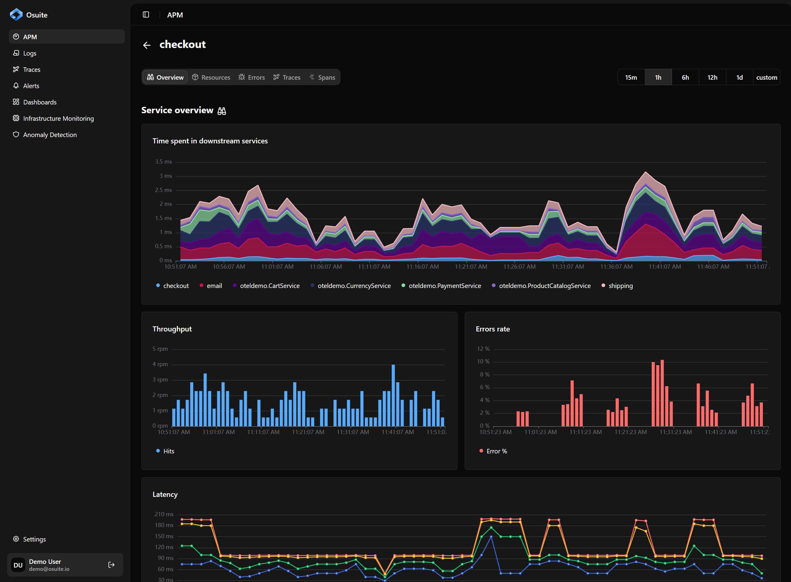
Monitor your application performance in real-time & fix issues as soon as they arise
Track your SLAs
Find performance issues over time
Track usage patterns

Get actionable alerts when things go wrong. Get notified on any channel you want.
Get notified when things break
Supports all common notification channels
Ingest data from 50+ backends with minimal engineering effort
Zero code instumentation is supported for all major frameworks and languages


















Pinpoint performance bottlenecks, get alerted the moment something breaks, and access the full spectrum of telemetry to troubleshoot fast.
Deploy fully on-premises. Enforce granular access control and integrate seamlessly with built-in SSO.
Ingest billions of traces, logs, and metrics daily with minimal infrastructure, while maintaining over 99.9% uptime.
Built with battle-tested open source components to deliver serious performance and scalability.
Everything you need to know about our observability solutions.